Od verze 4.5.18 uvolňujeme novou verzi Dashboardu, kdy v některých částech dochází k zásadním změnám. Mění se barevná paleta, možnost prokliku přímo do reportů odkud jsou čerpána data, přidání nových widgetů/grafů, atd.

Aktualizace dat probíhá každých 15 minut.

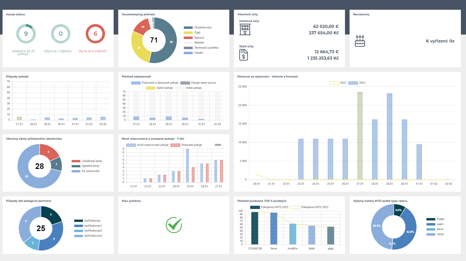
Nový vzhled od 4.5.18.
 

House status:
Zdroj dat: 
Report Přehled pokojů (Provoz - Přehledy - Přehled pokojů).
Report Odjezdy pokojů ((Provoz - Odjezdy pokojů).
Report Nájezdy pokojů ( Provoz - Nájezdy pokojů). 


Otevřené účty: 

Hotelové účty - Zobrazuje již pouze otevřené hotelové účty. Z widgetu je proklik přímo do seznamu Otevřených hotelových účtů.
Zdroj dat: Otevřené hotelové účty (Fakturace - Přehledy - Otevřené hotelové účty) bez vyplněných parametrů a s odškrtnutým zatržítkem „pouze inhouse“.


Stálé účty - Z widgetu je proklik přímo do seznamu stálých účtů.
Zdroj dat: report Stálé účty ( Prodej - Stálé účty).


Všechny úkoly přiřazeného úkolovníku: 

Přes nadpis widgetu je proklik přímo do Úkolovníku, který je i zdrojem dat.

Příjezdy dle kategorie partnera (původně VIP příjezdy):

Z nadpisu widgetu je proklik přímo do reportu Nájezdy hostů (Provoz - Nájezdy hostů) jež je i zdrojem dat tohoto reportu.

Příjezdy pokojů:  

Z widgetu je proklik přímo do reportu Nájezdy pokojů (Provoz - Nájezdy pokojů), který je zdrojem dat.
Osa X zobrazuje datum,osa Y se dynamicky mění podle maximální hodnoty za zobrazených 7 dní a rozsah dat je Dnes + 6 dní.  

Nově rezervované a smazané pokoje 

Zobrazuje data za všechny vytvořené rezervace pokojů (nezahrnuje se accompany, day use ani block) a zároveň pro porovnání data za všechny smazané pokoje (nezahrnuje se accompany, day use ani block) za období Dnes – (mínus) 6 dní. Osa X zobrazuje datum, Osa Y počet rezervací, který se dynamicky mění podle maximální hodnoty za zobrazených 7 dní.


Revenue za ubytování - historie a forecast: 

Z grafu je proklik do reportu Forecast denní s nastaveným aktuálním měsícem, který je zdrojem dat 

(Statistiky - Manažerské reporty - Předpokládané tržby(forecast) - denní).


Přehled produkce TOP 5 prodejců: zobrazuje přehled produkce největších 5 prodejců podle objemu pokojonocí od začátku měsíce (sloupcový graf) ve srovnání se stejným obdobím předchozího roku (spojnicový graf). 
Zdroj dat: report Přehled tržeb podle partnerů (Statistiky - Manažerské reporty - Přehled tržeb podle partnerů). Nastavení vždy od prvního dne do aktuálního dne probíhajícího měsíce.

Přehled obsazenosti: 

Rychlý přehled pro provozní personál, který ihned uvidí, jaký je stav jejich pokojů na Dnes + 6 dní. 

Skládaný sloupcový graf Potvrzené pokoje (počítá se potvrzeno + checked-in, nepočítají se accompany, day use ani bloky rezervací) > Technická uzávěrka > Opční pokoje > Volné pokoje.
Zdroj dat: Hotel Status report (Provoz - Hotel Status/Statistika obsazenosti).

Výkony hotelu podle typu rastru:
Koláčový graf vycházející z reportu výkonů hotelu (Statistiky - Manažerské reporty - Výkony hotelu podle středisek - seskupit podle typu rastru) month-to-date = za aktuálně probíhající měsíc od jeho 1. dne k dnešnímu dni rozdělený dle Typu rastru. 

Zobrazí se prvních 8 rastrů a všechny ostatní se poté agregují do položky „Ostatní“.


Housekeeping přehled:
Koláčový graf vycházející z reportu Pokojská (Provoz - Pokojská), zobrazující stavy (Zkontrolovaný - Čistý - Špinavý - Refresh - Technická uzávěrka - Ostatní) všech pokojů v hotelu  (nepočítají se pokoje typu overbooking).  Skrze nadpis grafu je možný proklik přímo do zdrojového reportu.


Narozeniny:
Zobrazení počtu hostů s narozeninami na daný den. Data vychází z automaticky generovaných úkolů v úkolovníku. Pokud nemá provozovna zapnutý concierge modul, zobrazí se namísto počtu hostů s narozeninami „Concierge modul není aktivní“.

Je možný proklik do reportu narozenin (Concierge - Narozeniny) s předvyplněným aktuálním dnem a zaškrtnutým "Zobrazit pouze ubytované".